Autonomous Cloud Operations.
Proven in Production.
A managed outcome operating model: faster recovery, lower run-cost, humans in control.
Run-cost Reduction
Mean time to resolve
Auto Resolution rate
Firemind ACO is a managed outcome service that runs cloud operations autonomously within pre-approved policy guardrails.
Operational work is resolved end-to-end as closed-loop episodes, not tickets, reducing run-cost per managed host by more than 50% and materially improving resolution times for eligible classes.
We start with a controlled carve-out, measure MTTR and run-cost against your baseline, and expand autonomy based on proven results.
Autonomous operations. One SLA.
Autonomous Cloud Operations replaces traditional MSP delivery with accountable, autonomous execution under one SLA.
50% lower cost per managed host
Minute-level MTTR
Incidents and service requests are resolved end-to-end through autonomous detect, diagnose, execute, and verify loops, with human approval for higher-risk actions. .
Predictable service levels
Policy guardrails, approval gates, audit logs, and rollback controls ensure autonomy is safe, observable, and compliant at scale.
Operational tasks handled by ACO
Operational work is resolved end-to-end as a policy-governed autonomous episode: detect, diagnose, execute, verify, and log. Human approval required for higher-risk actions.
-
Incident detection and resolution
Incidents and service requests are resolved end-to-end as closed-loop episodes for approved classes, triggered by operational signals. -
Closed-loop remediation
Failing hosts and services are repaired end-to-end with verification and rollback, ensuring recovery completes without manual intervention.
-
Patching & backups execution
Approved patches and backups are executed autonomously within defined policies, with verification, rollback and audit evidence. -
Proactive problem prevention
Recurring issues are reduced by analysing resolved episodes, identifying repeat patterns, and preventing reoccurrence.
-
Human-in-the-loop control
Higher-risk actions require explicit approval, with escalation paths, rollback controls, and a customer-controlled kill switch. -
End-to-end traceability & auditability
Every autonomous and human action is logged with full execution context, providing auditability, compliance, and root-cause analysis.
Run the numbers on your run cost
Estimate how autonomous execution changes cost per managed host.
Built for enterprises moving beyond traditional MSPs
Most MSPs work well – but ticket-driven operations still set the ceiling on speed and cost. ACO changes how work executes.
From human throughput to autonomy
One SLA for outcomes
Predictable pricing, no ticket economics
Low-risk Transition
Run alongside your current MSP. Prove value before switching.
Carve-out pilot
MSP. 12 weeks.
Measure & compare
Side-by-side: MTTR, cost,
resolution rate, posture.
Expand or exit
If value proven, expand scope.
If not, no hard feelings.
See the real cost of your cloud operations and what ACO could save
Enter a few details about your platform and instantly model the financial impact of Autonomous Cloud Operations. The calculator gives you a transparent view of your current run cost, ACO’s fixed-price alternative, and the savings you could achieve each month.
How ACO replaces human-led execution
ACO resolves operational work as closed-loop episodes: detect → diagnose → execute → verify → log evidence.
Tickets remain for audit and reporting, not execution.
Execution follows a proven framework: baseline MTTR and cost, prove autonomous resolution in a controlled carve-out, then expand with evidence. Defined episode classes run under policy, with human approval for higher-risk actions.
Establish execution guardrails
Includes:
- Environment & service discovery
- Telemetry and event ingestion
- Policy guardrails & approval flows
- Secure execution persmissions
Baseline MTTR, cost & scope
We establish a clear baseline for recovery time, run cost per host, and operational scope.
Prepare environments for autonomous takeover
Enable safe transition from human-led execution to governed autonomy.
Enable autonomous episode resolution
ACO takes over execution for defined episode classes under policy. End-to-end resolution runs without ticket queues, with approval gates and audit built in.
ACO executes incidents autonomously
ACO executes remediation end-to-end using pre-approved runbooks and learned resolution patterns. Human intervention is required only when policy thresholds are exceeded.
Expand autonomous scope
Expand autonomous execution to additional services, platforms, and operational domains.
Measure outcomes: cost per host & MTTR
Measure impact of autonomous execution against baseline cost per host and recovery time.
Continuous learning & improvement
Feed resolved episodes back into autonomous execution to improve speed, accuracy, and coverage.
Govern autonomy, audit execution, improve outcomes
AI opportunities
by department
of your organisation.
Underwriting
- Automated Risk Scoring & Triage
- Intelligent Document Analysis
- Dynamic Pricing Optimisation
- Underwriting Assistant & Guidelines Navigation
- Predictive Loss Forecasting
- Portfolio Analytics & Risk Concentration Monitoring
- Telematics & IoT Behavioural Risk Assessment
- Satellite & Aerial Imagery Risk Analysis
- Predictive Equipment & Infrastructure Failure Analysis
Claims
- Automated Claims Triage & Routing
- Intelligent Document Processing & Data Extraction
- Predictive Claims Analytics & Outcome Forecasting
- Fraud Detection & Anomaly Identification
- Virtual Claims Assistant & Customer Self-Service
- Automated Coverage Analysis & Decision Support
- Intelligent Settlement Negotiation Recommendations
- Computer Vision Damage Assessment
- Subrogation Opportunity Identification
Acturial
- Advanced Predictive Modelling & Risk Segmentation
- Automated Reserve Analysis & Development
- Real-Time Portfolio Analytics & Monitoring
- Intelligent Rate Filing Automation
- Catastrophe Scenario Analysis & Stress Testing
- Automated Actuarial Documentation & Knowledge Management
- Natural Language Analytics & Report Generation
- Climate-Adjusted Loss Projection Models
- Real-Time Dynamic Pricing Optimisation
Sales & Distribution
- Predictive Lead Scoring & Prioritisation
- Intelligent Quote Generation & Pricing Recommendations
- Conversational AI Sales Assistant
- Customer Propensity Modelling & Cross-Sell Identification
- Automated Distribution Partner Performance Analytics
- Dynamic Territory & Resource Optimisation
- Personalised Marketing Content Generation
- Competitive Win/Loss Analysis
- Social Media Intelligence & Digital Lead Mining
- Real-Time Competitive Pricing Intelligence
Customer Service
- AI-Powered Virtual Assistant & Chatbot
- Intelligent Call Routing & Workload Distribution
- Real-Time Agent Assistance & Knowledge Management
- Predictive Retention & Proactive Outreach
- Sentiment Analysis & Interaction Quality Monitoring
- Automated Policy Administration & Transaction Processing
- Multi-Language Support & Real-Time Translation
- Emotional Intelligence & Escalation Detection
- Voice Biometrics Authentication
Finance & Accounting
- Automated Transaction Processing & Coding
- Intelligent Reconciliation & Anomaly Detection
- Predictive Financial Forecasting
- Automated Financial Reporting & Disclosure Generation
- Cash Flow Forecasting & Working Capital Optimisation
- Real-Time Payment Fraud Detection
- ESG Reporting & Sustainability Analytics
Risk Management
- Predictive Risk Modelling
- Advanced Catastrophe Modelling
- Dynamic Risk Dashboards
- Portfolio Optimisation
- Cyber Risk Quantification & Modelling
- Climate Risk Analytics & Adaptation Planning
- Third-Party Risk Intelligence
Information Technology
- AI-Powered DevOps
- Intelligent Security Operations
- Infrastructure Optimisation
- Automated Code Quality
- Cloud Migration Intelligence
- Automated Incident Response & Resolution
Legal & Compliance
- Regulatory Intelligence
- Contract Intelligence
- Compliance Monitoring & Audit
- Legal Research Assistant
- AI-Powered Policy Language Drafting
- Regulatory Change Impact Assessment
Product Development
- AI-Powered Market Intelligence & Trend Analysis
- Automated Competitive Product Analysis
- Customer Needs Mining & Persona Generation
- Rapid Product Design & Feature Optimisation
- Regulatory Compliance Pre-Check
- Product Performance Prediction & Optimisation
- Dynamic Personalisation Engine
- Automated Product Documentation Generation
- Parametric Insurance Product Automation
Proven in real enterprise environments
- 50% lower run-cost per managed host
- MTTR reduced from hours to minutes for eligible episode classes
- Validated in live enterprise environments
Autonomous execution patterns proven in production
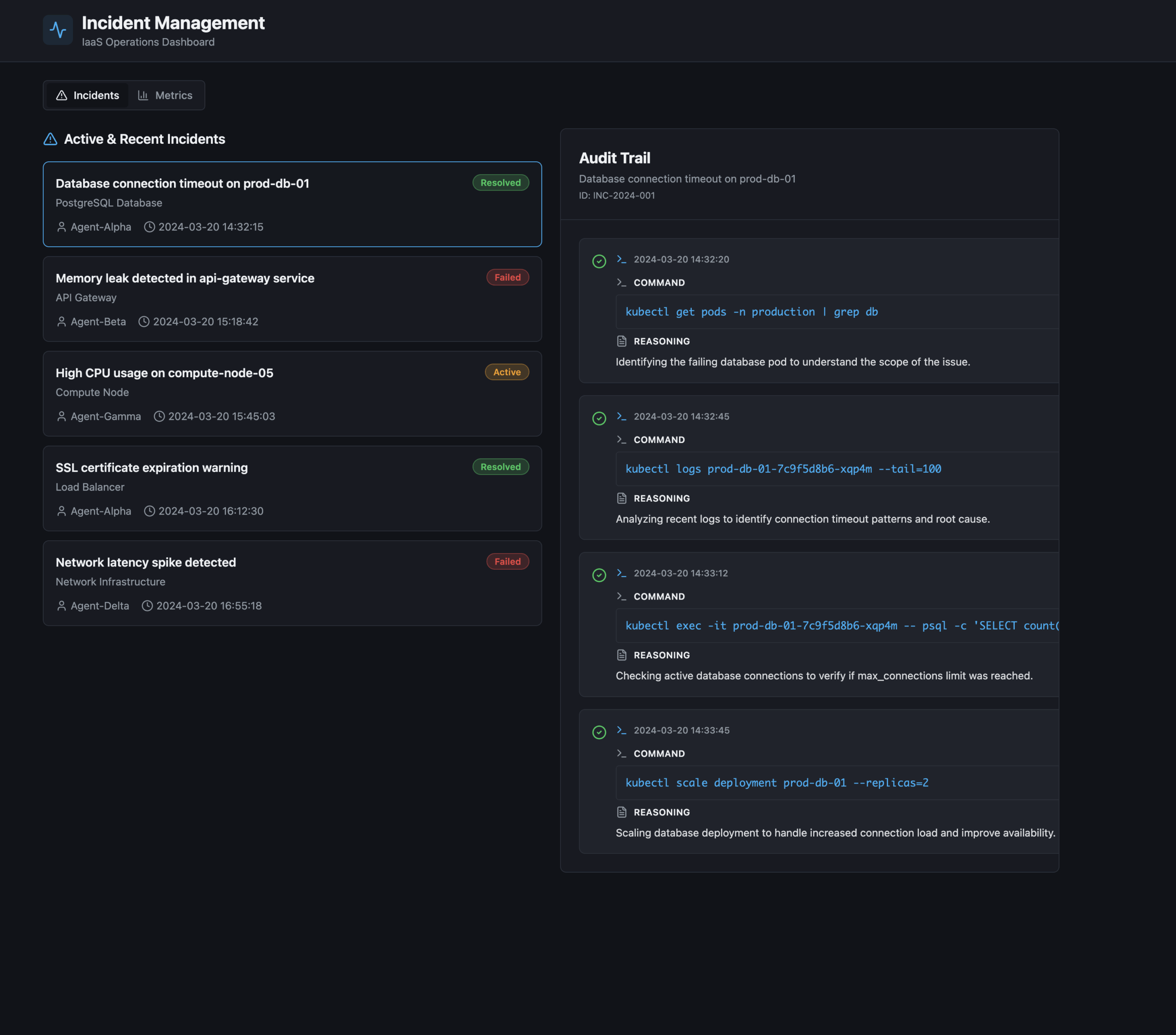
Autonomous VM incident execution
Common VM failures are resolved end-to-end autonomously, without ticket queues, for defined episode classes. This removes manual triage and reduces recovery time.
Autonomous container incident execution
For defined container and cluster incident classes, ACO executes detection, remediation, and verification end-to-end under policy. This stabilises container platforms without ticket queues or manual intervention, while maintaining auditability.
Operational insights from real cloud environments
Insight 1: Top VM failure patterns
Insight 2: Database reliability risks
Insight 3: PaaS service interruptions
Insight 4: Container & EKS operational challenges
Results & insights from the field

Co-Innovation: The fastest and safest path to AI adoption in insurance
Discover why co-innovation with Firemind, AWS and NVIDIA accelerates AI adoption in insurance. Faster alignment, safer pilots, better outcomes.

Why small, high-Impact AI projects are outperforming Big transformations in insurance
Insurance AI works best when you start small. Explore quick-win workflows, low-risk pilots and funding options to accelerate adoption.

Insurance AI roundtable: Where AI is delivering ROI in insurance
AI is speeding up underwriting, enriching data, and improving decision-making. Key insights from our insurance AI roundtable with AWS and Convex.
Ready to prove autonomous execution in your environment?
We start with a controlled carve-out to baseline MTTR and run cost, then expand with evidence.
Your benefits:
- Proven impact first — baseline MTTR and cost before any wider rollout
- Governed autonomy — execution under policy with approval for higher-risk actions
- Clear accountability — one SLA across incidents and service requests
- Predictable economics — cost per host, not per ticket
What happens next?
Discovery Call
60 min to map current state and pain points.
Live Demo
See ACO in action
Pilot Scoping
Design a 12-week proof with your team. No commitment required.